You’ve probably already read Part 1 of our Mastering Crypto Analysis Tools series, and if you’re still here, you’re ready for more. This is Part 2, where we cover four additional crypto analysis tools that professional traders rely on: Artemis, CoinGlass, Crypto Bubbles, and CoinStats.
🔥 Artemis.xyz
Artemis is an on-chain crypto analysis tool that helps users track blockchain data in real time. It’s perfect for investors and researchers who want to understand capital flows, monitor ecosystem health, and spot trends early.
Home
Artemis provides a smooth, integrated interface with multiple charts displayed side by side. Its charts focus heavily on comparison and ranking which is ideal if you like tracking how crypto assets stack up against each other based on common metrics.
Assets
This section offers sorting options by ecosystems like ETH or Solana, but the categorization is still fairly basic.
If you’re looking for a more advanced way to classify your holdings, this might not be the most optimal solution yet.
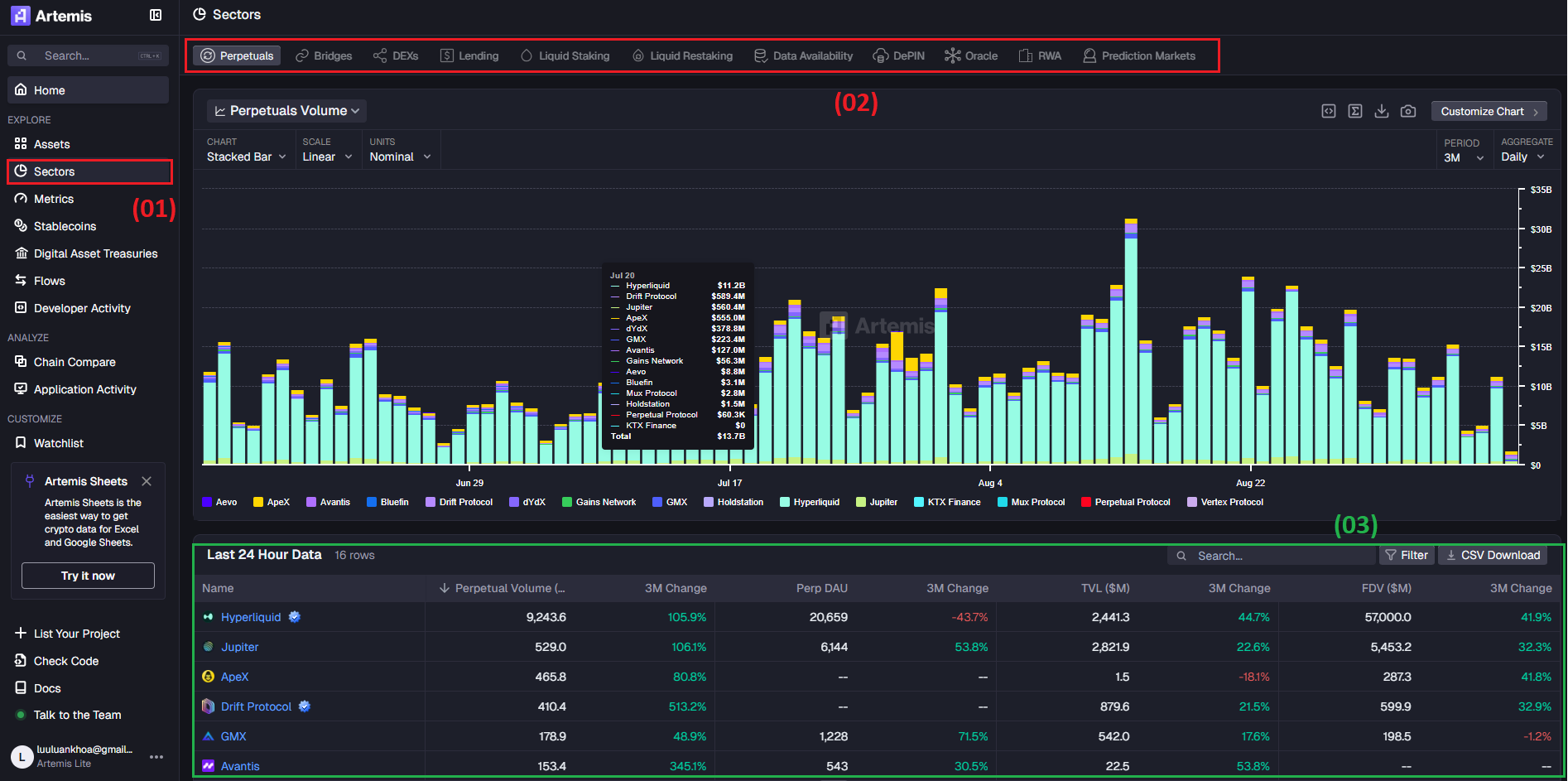
Sectors
In the Sectors section (02), you can break things down into crypto niches (02) such as perpetuals, lending, and more. This gives you a macro-level view of sector performance.
The tool also shows you how different tokens (03) are distributed within each category, which is valuable for fundamental analysis.
Metrics
Metrics for project evaluation and fundamental indicators are still somewhat limited, and the interface isn’t as customizable as some traders might want.
Stablecoins
One big plus: Artemis has a dedicated Stablecoin section. Not every crypto analysis tool includes this. Monitoring stablecoin supply, market cap, and inflows/outflows is crucial for understanding market sentiment.
Stablecoins are where traders park their funds during volatile periods, so keeping an eye on them can help you anticipate whether “smart money” is waiting to buy the dip or exiting the market entirely.
Digital Asset Treasuries
This page lets you track capital flows and institutional holdings (Digital Asset Treasuries – DATs) for BTC, ETH, and SOL. This data is crucial because it reflects long-term confidence and potential buy/sell pressure from Whales.
Track institutional sentiment: If the % of supply held by DATs is rising, it signals accumulation and can be a long-term bullish sign.
Spot sell pressure: A sharp drop in mNAV combined with rising volume could indicate institutional selling.
Liquidity insights: Understanding what share of market volume comes from DATs shows when “smart money” is driving the market.
Chain Compare
If you want to compare multiple blockchains side by side, Chain Compare on Artemis is a powerful crypto analysis tool.
From the left menu, select Chain Compare to open a clean interface that shows data for multiple chains on one screen. You can easily add or remove chains like Ethereum, Solana, Polygon, Aptos, Sui, and TON. This makes it simple to see which networks are gaining users and which are flat or declining.
You can select up to eight metrics from Daily Active Addresses to TVL and Revenue. Each change updates the chart instantly, letting you run side-by-side comparisons of ecosystem activity.
Chain Compare is especially useful for spotting early trends: for example, a chain with a sudden spike in users but still-low fees could be an investment opportunity. On the other hand, a steep drop in TVL may warn of capital outflows and higher risk.
🕶️ CoinGlass
CoinGlass is a specialized crypto analysis tool focused on derivatives and liquidation data. It helps traders monitor market sentiment, identify key liquidity zones, and make better trading decisions. This is a go-to platform for anyone analyzing price action in real time.
Home
The Cryptocurrency page aggregates real-time market data for major coins. You can check prices, daily changes, funding rates, 24h volume, and market cap - all in one place.
CoinGlass also highlights exchange inflow/outflow data, market heatmaps, top gainers and losers, and institutional data like Bitcoin ETFs, Grayscale holdings, and Bitcoin Treasuries.
For derivatives traders, metrics like Long/Short Ratio, Open Interest, Max Pain, and Options Volume by Expiration are invaluable. They allow you to gauge market positioning, spot abnormal activity, and anticipate potential squeezes before they happen.
Data
The Data page on Coinglass is where all the essential crypto market data comes together in one place. Think of it as a “data warehouse” that lets investors run both fundamental and technical analysis without jumping between multiple tabs.
On the left panel, data is organized into clear categories. You can open Dashboard for a high-level view, check CoinGlass Index for exclusive metrics, or dive into segments like Derivatives, Market Cycle, Technical Indicators, On-Chain, Institutions, and Heatmap. Each category gives you detailed tables and charts for different analysis styles.
What makes the Data section powerful is the ability to combine multiple data sources: exchange trading volume, open interest, and liquidation levels can all be visualized together. This helps traders identify support and resistance levels, gauge market sentiment, and make more precise decisions.
Supercharts & Legend
The Supercharts & Legend section is one of Coinglass’ most advanced features and a favorite among active traders.
The Legend view displays a real-time liquidity heatmap, where yellow lines mark price zones with heavy limit orders. As price approaches these areas, they often act as temporary support or resistance. On the right, the Volume Profile highlights the price levels with the highest liquidity (POC – Point of Control).
This is especially useful for scalpers and day traders. It helps you spot thick liquidity zones where “liquidity grabs” might happen or empty areas where price could move quickly. Combined with trendlines and other indicators, it gives you a clearer picture of whether price is likely to reverse or continue trending.
☘ Crypto Bubbles
Crypto Bubbles is a highly visual crypto analysis tool that makes it easy to track market performance at a glance.
Home
On the home screen, each coin appears as a bubble and its size represents market cap, while its color shows price performance (green for gains, red for losses).
You can choose from 1 hour, 1 day, 1 week or 1 month time frames to see the volatility. Just a glance and you will know which coins are gaining the most (like MYX +1,402%) or falling the most.
This lets you instantly see which coins are leading the market and which are dropping, making it a quick way to scan for opportunities before diving into deeper fundamental research.
Crypto Swap
You can search for any coin you want, and Crypto Bubbles will instantly give you the most essential information: price, market cap, and trading volume. It even allows you to convert the value of that coin into the currency of your choice.
Despite being simple without dozens of complex metrics or massive charts, Crypto Bubbles attracts over 4 million monthly visits (according to Similarweb). Its simplicity makes it a perfect crypto analysis tool for everyone, from beginners to experienced traders.
💰 CoinStats
CoinStats is a powerful crypto portfolio manager that lets you connect directly to your wallets and exchanges (Binance, MetaMask, OKX Wallet, and more) to sync and manage all your assets in one place.
You can use the Dashboard to monitor total portfolio value and daily changes, check Analytics for detailed profit/loss tracking, or open Assets to see every token you hold with real-time pricing.
CoinStats also supports DeFi tracking (staking, farming), shows your transaction history, displays your NFT collection, and offers a Discover tab to explore new opportunities.
If you like spreading your assets across multiple wallets to take advantage of their features, CoinStats is the perfect place to sync everything and stay in full control.
All from one clean.
⚖️ My Analysis tools View
After trying out all these tools, I think each one has its own strengths. Coinglass is excellent, especially for anyone who wants to track derivatives data and market sentiment in real time. I really like the Supercharts, heatmap and Legend features of this platform. Artemis and Crypto Bubbles are also very user-friendly and great for monitoring capital flows and catching early trends.
As for CoinStats, while it’s convenient for managing multiple wallets and portfolios in one place, I’ve seen quite a few complaints on forums and social media about sync issues and payment concerns. If you plan to sign up, I’d recommend doing your research first and being cautious about connecting your main wallets.



















